CentraHub CRM Support CentraHub CRM Support
  1. CRM
  2. Support Center
  3. Standard Dashboard

Dashboard in CentraHub CRM

A dashboard is a visual interface that provides a view of the key measures relevant to a particular business process at-a-glance. Dashboards are customizable to meet the specific needs of the departments and organization as a whole.

Benefits of Dashboard

Steps to View Standard Dashboard in CentraHub CRM

Steps to View Standard Dashboard in CentraHub CRM

CentraHub CRM Support

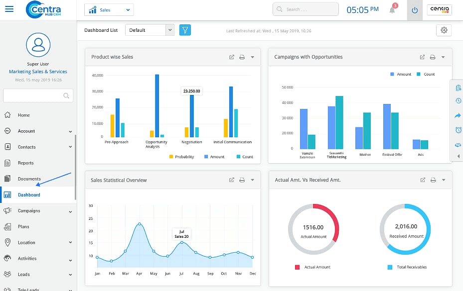
1. Click on the Dashboard on the left-hand side of the Marketing/Sales/Service Application dashboard

CentraHub CRM Support
CentraHub CRM Support

2.Dashboard homepage display. (Dashboards created with standard format)

1. Edit

To edit the saved Dashboard information.

2. Look in

To sort Dashboards created by a specified user.

3. Delete

To delete the Dashboard, if it is not required.

4. New Dashboard

Create a new Dashboard.

5. Actions

To perform various kinds of activities related to Dashboards.

3. Click on the Edit button of any individual dashboard to get detailed information about it.

CentraHub CRM Support

1. Edit properties

To edit Dashboard properties related to formats, titles, etc.

2. Save

To save the Dashboard.

3. Save as

Rename the Dashboard Title using the save as button.

4. Close

To close the dashboard.

5. Actions

To perform multiple actions on the detail page of the Dashboard.

6. Layout style

To set the format of columns of the Dashboard.

7. Edit

To edit the reports in the Dashboard.

8. Delete

To delete reports saved in the Dashboard

CentraHub CRM Support

4. Dashboard Overview is displayed on the Home Screen of the CRM.

Didn’t Find an Answer?

Get in touch with us for details on setup and additional custom services pricing

CONTACT US

Follow CentraHub CRM

4.5/5 Rating on Gartner | 34 Reviews