CRM System Help Docs CRM System Help Docs
  1. CRM
  2. Support Center
  3. Print Layout

How to Set a Print Layout for Any Module in CentraHub CRM?

How to Set a Print Layout for Any Module in CentraHub CRM?

CRM System Help Docs

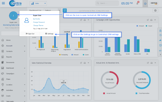
1. Access the CentraHub CRM settings. Type ‘Print layout’ in the search box.

CRM System Help Docs
CRM System Help Docs

2. Access the drop-down list of module customization. Choose the desired module and click on its option for print layout.

CRM System Help Docs

3. Click on New Print layout in the module’s page layout list.

4. On the New Module page layout, enter the relevant details.

CRM System Help Docs

Field Specification of the Module’s Print Layout:

Layout Name

Enter the Print Layout name.

Is Default

Set as default if you want to use it as standard Print Layout for the selected module.

Description

Enter the description related to the Print Layout.

Page size

Set the size of the page from the drop-down list. You could define a specific size if you choose the ‘custom’ option.

Page orientation

Select the page orientation for the Print Layout from the drop-down list.

Background Image

Attach image for the Print Layout background.

Image size

Select the Print Layout image size from the drop-down list.

Role specific

In the print settings, you could set role specific conditions for the print option.

Font

Set the font family for the Print Layout of the data.

5. Click Save.

Didn’t Find an Answer?

Get in touch with us for details on setup and additional custom services pricing

CONTACT US

Follow CentraHub CRM

4.5/5 Rating on Gartner | 34 Reviews