CRM Software India CRM Software India
  1. CRM
  2. Support Center
  3. Imap

How to Set IMAP in CentraHub CRM

How to Set IMAP in CentraHub CRM

CRM Software India

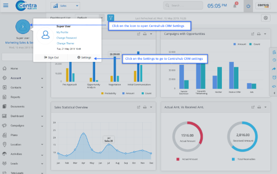
1. Go to settings of CentraHub CRM, type Email in the search box on the left side of the screen.

CRM Software India
CRM Software India

2. From the drop-down list of Email Administration, Click Email Setting.

CRM Software India

3. In the Email Setting, do the following.

4. Click Save.

CRM Software India

Field Specification of Email Setting

Server Type

Select the Server type as "IMAP".

Incoming Address

Enter the Incoming Address of the CRM server.

Incoming Port NO

Enter the Incoming Port Number of the CRM server.

Checking Inc. Mails every Outgoing Port:

Enter the time for checking the incoming emails.

Authentication Type

Select the authentication type as plain or binary from the drop-down list.

Outgoing Address

Enter the Outgoing Address of the server.

Outgoing Port

Enter the Outgoing Port Number of the server.

Display Label

Enter the Display Label of the server.

Req secure Password & Login with full E-mail id:

Select the checkboxes for Secure Password Authentication and Login with Full E-mail ID to ensure server security.

Mail server Requires Authentication

Check the Mail Server Authentication and select the mode of authentication as Use Incoming Server or Log on Using Email.

Didn’t Find an Answer?

Get in touch with us for details on setup and additional custom services pricing

CONTACT US

Follow CentraHub CRM

4.5/5 Rating on Gartner | 34 Reviews